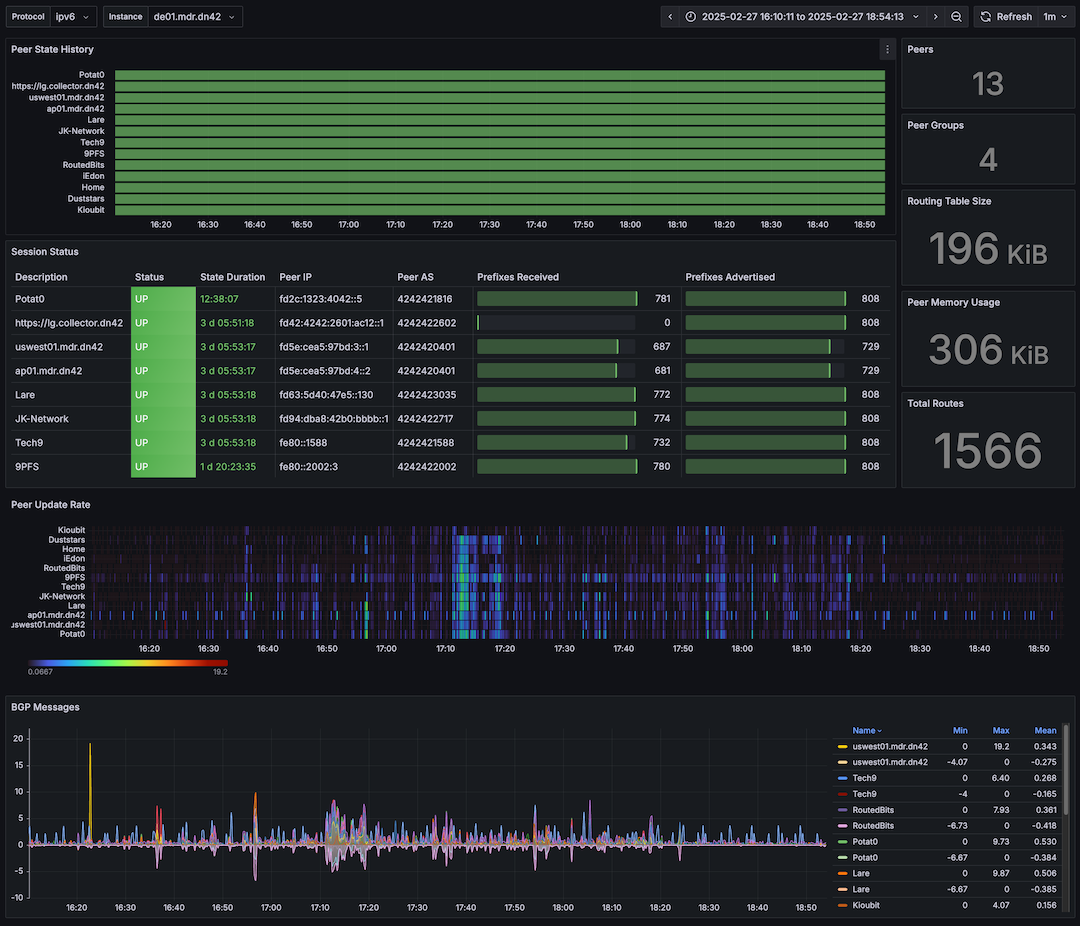
As part of the DN42 project, I run my own Autonomous System which I use for learning and experimenting with network technologies, as well as meeting new people and peering with fellow network geeks! I currently run a full-mesh, dual-stack BGP network over 3 global regions with iBGP and OSPF handling internal routing. It’s a lot of fun, and if you’re on DN42, I welcome peering requests - see the peering section below for details.
Services

speccy.mdr.dn42 and I have also ported the web-based emulator and infrastructure to be available at https://speccy.mdr.dn42. Join in the retro 1980s fun with games, message boards and lots of other features!


And of course, this site itself is available over DN42! You can reach it at https://mdr.dn42, hosted on a dedicated DN42-only virtual machine. Note that like my other DN42 services, it uses a TLS certificate issued by the DN42 Certificate Authority, so you’ll need to have the certificate installed or you’ll see a lot of security warnings on DN42 sites.
Peering
My network and internal services/VMs span 3 regions, and I currently offer public nodes for peering in each. If you’d like to connect to my network from within DN42 just email me (dn42 [at] markround [dot] com), or find me on the #dn42 IRC (my nick: mdr).
Europe

- de01.dn42.markround.com (Nuremburg)
- Public IPv4:
116.203.55.79 - Public IPv6:
2a01:4f8:1c1e:64a1::1 - DN42 Hostname:
de01.mdr.dn42- IPv4:
172.21.84.65 - IPv6:
fd5e:cea5:97bd::1
- IPv4:
- Wireguard public key:
ZPwzKog7ii0RVJsvRKRz2WdFHU0FWujMKDVqk9UKbF0= - Wireguard port: 2 + last 4 digits of your ASN (eg
20401for my AS) - IPv6 Link-Local:
fe80::401
- Public IPv4:
United States

- useast01.dn42.markround.com (New Jersey)
- Public IPv4:
104.207.128.176 - Public IPv6:
2001:19f0:0:7235:5400:5ff:fe54:cafc - DN42 Hostname:
useast01.mdr.dn42- IPv4:
172.21.84.92 - IPv6:
fd5e:cea5:97bd:6::1
- IPv4:
- Wireguard public key:
sTS3P+oL1rVAOB0bdVSm1TRKfIAwnQr/nHoArk6koik= - Wireguard port: 2 + last 4 digits of your ASN (eg
20401for my AS) - IPv6 Link-Local:
fe80::401
- Public IPv4:

- uswest01.dn42.markround.com (Oregon)
- Public IPv4:
5.78.83.68 - Public IPv6:
2a01:4ff:1f0:8c42::1 - DN42 Hostname:
uswest01.mdr.dn42- IPv4:
172.21.84.89 - IPv6:
fd5e:cea5:97bd:3::1
- IPv4:
- Wireguard public key:
HQy5+GyAOSYGpZ9hwbNxLHrSOvKZtJ3yZUazImiM5Bs= - Wireguard port: 2 + last 4 digits of your ASN (eg
20401for my AS) - IPv6 Link-Local:
fe80::401
- Public IPv4:
Asia Pacific

- jp01.dn42.markround.com (Tokyo)
- Public IPv4:
167.179.114.155 - Public IPv6:
2001:19f0:7001:2ba8:5400:5ff:fe54:be18 - DN42 Hostname:
jp01.mdr.dn42- IPv4:
172.21.84.90 - IPv6:
fd5e:cea5:97bd:4::1
- IPv4:
- Wireguard public key:
8rseHuxcOgTPy7D7kQlpjfGq3wrmIyGK6WHVXhczy0U= - Wireguard port: 2 + last 4 digits of your ASN (eg
20401for my AS) - IPv6 Link-Local:
fe80::401
- Public IPv4:

- sg01.dn42.markround.com (Singapore)
- Public IPv4:
139.59.216.50 - Public IPv6:
2400:6180:0:d2:0:1:aac8:8000 - DN42 Hostname:
sg01.mdr.dn42- IPv4:
172.21.84.91 - IPv6:
fd5e:cea5:97bd:5::1
- IPv4:
- Wireguard public key:
v5H1F+F3AkTRepoIxXZE+xdZhi89Kg46Xuzp3It4/Ec= - Wireguard port: 2 + last 4 digits of your ASN (eg
20401for my AS) - IPv6 Link-Local:
fe80::401
- Public IPv4:
Policy
This is more of what you’d call guidelines than actual rules ;) Basically, “if it works, it works” and I’m more than happy to work around odd situations/scenarios, it’s part of the fun of DN42. That said, there a few things I prefer:
- Ping times < 80ms to nodes if possible.
- Wireguard only for VPN connectivity. I can offer outbound connectivity to your site, or provide an endpoint for you to connect to (or both!).
- Multi-protocol BGP with extended next-hop over IPv6 Link-Local strongly preferred.
- IPv6-only is fine!